GP模型
功能说明
操作说明
在"后台管理"->"应用中心配置"->"GP模型配置"输入可访问的MapGIS IGServer或者IGServer-X地址;

点击云门户前台"应用中心"->"GP模型",即可进入GP模型搭建页面;

GP模型必须包含"开始节点"、"结束节点"和"算子节点",下面以一个"单一算子模型"示例和一个"多算子流程化模型"示例进行介绍:
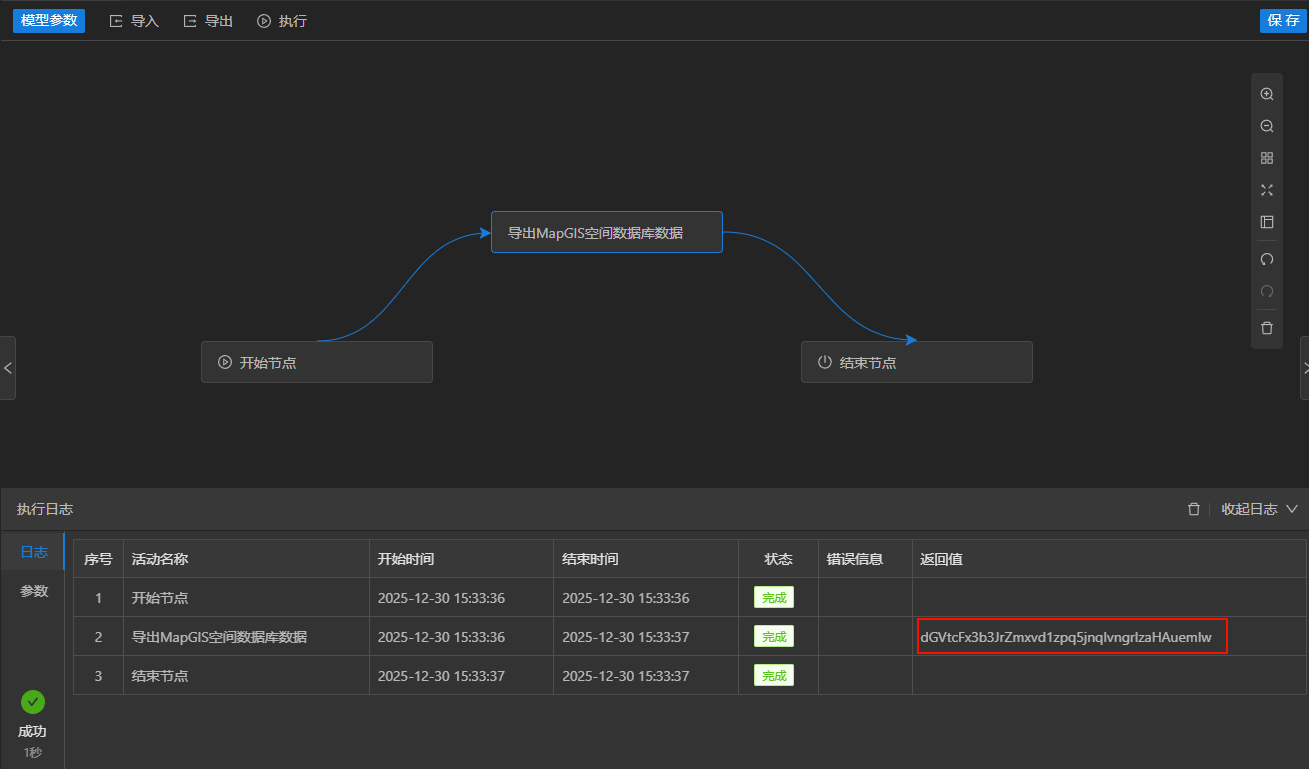
单一算子模型
- 将左侧的算子拖拽至右侧的画布中,连接开始节点和结束节点;

- 点击画布中的算子节点,右侧将展示出该算子所需的参数;

- 点击"模型参数"按钮,增加如下模型参数,注意参数的类型和输入输出方向;

- 返回值下拉选择方向为输出的result参数;输入参数切换为模型参数,并下拉选择对应的参数;


- 点击"执行"按钮,填写对应参数值,源数据路径为此算子所在IGServer附加的数据库的GDBP路径,目标数据类型可选择shp、6x或tif等,参考IGServer工作流;

- 点击"确定"按钮,模型开始执行,执行成功后,日志会输出返回值,参数也会记录输入值和输出值;


- 查看右侧此算子名称的提示,获取下载接口,上一步中的result返回值即为path参数,浏览器地址输入框中输入并访问以下地址,点击保留即可下载导出的shp文件压缩包:
http://10.12.201.28:8089/igs/rest/services/system/ResourceServer/files/dGVtcFx3b3JrZmxvd1zpq5jnqIvngrlzaHAuemlw


- 点击模型名称并重命名;

- 点击"保存"按钮,可以保存此模型并在资源中心中展示,通过共享设置可以供其他用户使用。


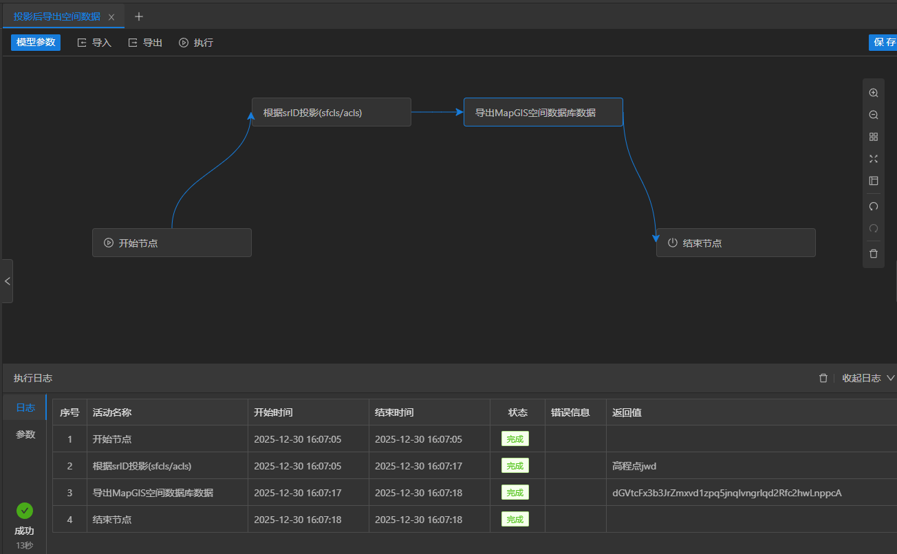
多算子流程化模型
- 将如下图所示的两个算子拖拽到右侧画布中,并连接开始节点、算子节点和结束节点;

- 点击"模型参数"按钮,增加如下模型参数,注意参数的类型和输入输出方向;

- 点击画布中的投影算子,右侧弹出参数输入框,将输入参数切换为模型参数,并下拉选择对应的输入输出参数;

- 点击画布中的导出算子,右侧弹出参数输入框,将源数据GDBP路径参数切换为前节点参数,并下拉选择投影节点中的输出路径desClsName,其余参数切换为模型参数并下拉选择对应参数;

- 点击"执行"按钮,填写对应参数值,源数据路径为此算子所在IGServer附加的数据库的GDBP路径,参照系ID为对应数据库中参照系的ID,目标数据类型可选择shp、6x或tif等,参考IGServer工作流;

- 点击"确定"按钮,模型开始执行,执行成功后,日志会输出返回值,参数也会记录输入值和输出值;


- 查看右侧导出空间数据算子名称的提示,获取下载接口,上一步中的result1返回值即为path参数,浏览器地址输入框中输入并访问以下地址,点击保留即可下载导出的shp文件压缩包:
http://10.12.201.28:8089/igs/rest/services/system/ResourceServer/files/dGVtcFx3b3JrZmxvd1zpq5jnqIvngrlqd2Rfc2hwLnppcA


- 点击"保存"按钮,可以保存此模型并在资源中心中展示,通过共享设置可以供其他用户使用。

